Обманчивое солнце пустыни: стреляешь в цель, а попадаешь в мираж

Говоря о боевых действиях с участием танков в пустынных регионах с жарким климатом, на ум сразу приходят ассоциации, связанные с негативным воздействием высокой температуры окружающего воздуха. И действительно, ни для кого не секрет, что в жару под палящим солнцем танк без кондиционера превращается в баню, которая, дополняясь «паром» в виде пороховых газов, становится настоящей душегубкой для экипажа.
Страдает сама техника – силовые установки, теряя мощность, работают на пределе возможностей и перегреваются. Стабилизаторы пушек становятся «расхлябанными» в результате нагрева масла, а метательные заряды с незавидной регулярностью приводят к перелётам снарядов, поскольку разогретый порох более интенсивно выделяет газы при горении. Всего и не перечесть.
Но есть одна проблема, которую зачастую обходят стороной. Связана она с рефракцией (преломлением) света – миражами, существенно влияющими на меткость стрельбы из танков с помощью оптических прицелов.
Игра света
Миражи, как обманчивая игра света и воздуха, бывают разные, однако для пустынных регионов Африки и Азии наиболее типичны так называемые нижние миражи. Именно благодаря им посреди песков возникают фантомные озёра с водой или даже целые реки, а барханы вдалеке приобретают огромные очертания. Впрочем, подобное явление можно наблюдать и в городе, когда в жаркий солнечный день на раскалённом асфальте шоссе или железной дороге появляются «лужи», отражающие небо и перевёрнутые окружающие предметы.

Нижний мираж в Аравийской пустыне. Из-за преломления света вдалеке виднеется вода, на самом деле являющаяся отражением неба
Возникает оно из-за того, что земная поверхность, лишённая растительности, значительно нагревается на солнце и интенсивно отдаёт тепло приземным воздушным слоям, теряющим в плотности от повышения температуры. А вот слои воздуха, расположенные выше, остаются более холодными и, соответственно, более плотными. В результате чего, из-за разницы в плотности сред, происходит преломление солнечных лучей и наступает тот самый эффект зеркала.

Нижний мираж на раскалённой асфальтовой дороге в виде «лужи»
Но нижние миражи играют злую шутку не только с путниками, заплутавшими в бескрайних песках и тщетно пытающимися дойти до призрачного водоёма, отдаляющегося с каждым километром всё больше и больше. Досаждают они и танкистам, поскольку на больших расстояниях практически невозможно оценить настоящие контуры и габариты крупной цели в виде танка и другой бронетехники.
Для того, чтобы примерно понять, как это происходит, достаточно взглянуть на приложенное ниже фото. Видно, что образовавшийся нижний мираж на шоссе формирует отражение грузового автомобиля, визуально увеличивая его размеры. На небольшой дистанции раскусить этот оптический обман вполне легко, а если речь идёт о паре километров – даже с помощью прицела с хорошей кратностью увеличения грузовик будет казаться чуть ли не в полтора-два раза больше, чем есть на самом деле.

Учитывая, что в ходе стрельбы по мишеням или реальным бронеобъектам танкисты наводят прицельные марки в центр видимой цели, это приводит к частым промахам – снаряды улетают либо выше, либо ниже. Кроме этого, постоянное движение воздуха приводит к искажениям изображения, размытию границ деталей, дрожанию и смещению участков наблюдаемого объекта, что нормальному прицеливанию тоже мешает.

Видимые контуры цели. Слева – в обычных условиях. Справа – в результате рефракции на расстоянии двух километров
Насколько сильно мешает?
Действительно, результаты дневных стрельб танковых подразделений в пустынных районах сильно различаются в зависимости от того, в какое время они проводятся. Так, в утренние и вечерние часы, когда солнце печёт не так сильно и влияние рефракции света минимально, показатели попаданий по мишеням выше, чем днём.
В СССР изучением этой проблемы занялись ещё в 80-е годы, причём к процессу подошли основательно и провели ряд исследований и расчётов на юге Казахстана и вблизи города Ашхабада, что в Туркменистане. В ходе научных изысканий удалось не только определить вероятность попаданий по целям типа «танк» в условиях нижних миражей с использованием упрощенных прицельных комплексов и автоматизированных СУО, но и дать некоторые рекомендации по тому, что делать, когда свет и воздух начинают чудить.
Теперь, собственно, о самой вероятности.
Автоматизированная система управления огнём включала в себя: лазерный прицел-дальномер с независимой стабилизацией в обеих плоскостях; стабилизатор вооружения; баллистический вычислитель с системой автоматического (угловая скорость цели по азимуту, угол крена оси цапф пушки, скорость ветра) и ручного ввода параметров внешних условий – температуры воздуха и пороховых зарядов, атмосферного давления и износа канала ствола.
В состав упрощенного прицельного комплекса входили: лазерный прицел-дальномер с независимой стабилизацией поля зрения по вертикали и зависимой – в горизонтальной плоскости; стабилизатор вооружения; устройство выработки бокового упреждения на угловую скорость линии цели по азимуту, на угол крена оси цапф пушки и скорость бокового ветра; механизм ручного ввода поправки.
С помощью них оценивался шанс попадания по целям (мишень № 12 – танк) с места и с ходу на скорости 30 км/час оперёнными бронебойными подкалиберными и кумулятивными снарядами на различных дистанциях.
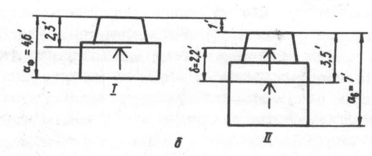
Результаты сведены в прикреплённую ниже таблицу.

Вероятность попадания по мишени типа «танк». I – автоматизированная СУО, II – упрощенный комплекс управления огнём
Как можно заметить, эти данные показывают, что погрешность в прицеливании из-за эффекта преломления света и, как следствие, искажения контуров цели в сторону их увеличения, в самое жаркое время дня с 13 до 17 часов приводит к снижению точности стрельбы от 7 до 32 процентов в зависимости от типа снаряда, дальности и наличия прицельного комплекса или системы управления огнём.
Также интересно посмотреть на один из основных показателей точности, заключающийся в дальности действительной стрельбы, на которой с вероятностью 90 % обеспечивается не менее одного попадания в цель при трёх выстрелах.

Дальность действительной стрельбы. I – автоматизированная СУО, II – упрощенный комплекс управления огнём
Вывод схож с предыдущим: преломление света в жаркие часы приводит к уменьшению дальности действительной стрельбы на 10–30 % в зависимости от типа снаряда.
Выводы
Влияние обманчивых миражей на точность стрельбы с оптическими прицелами в условиях пустыни, без всякого сомнения, можно считать значительным. И чем больше расстояние, тем больше сложностей испытывает наводчик при наведении на цель даже в условиях полигона, когда в качестве танков противника выступают неподвижные мишени.
В связи с этим советскими учёными были выработаны рекомендации для стрельбы на расстояние до 2 500 метров, которые сводились к рутинным операциям, включавшим в себя измерение дальности с помощью лазерного дальномера, а затем расположение видимой мишени между штрихами дальномерной шкалы с базой на цели.

Расположение дальномерной шкалы с базой на цели. После измерения дальности с помощью лазерного дальномера, наводчику нужно расположить видимую цель между соответствующими штрихами для выяснения степени рефракции света
Укладывается между ними – рефракции нет. Однако в том случае, если изображение выходило за рамки на 10–20 % (визуально), то прицеливание должно было вестись не в центр фигуры, а под нижний срез башни. Соответственно, при превышении размера на 50 % целиться нужно было уже в центр башни, чтобы снаряд не ушёл мимо.

Таблица смещения наводки (мрад) для условий пустынь в районе Ашхабада и на Юге Казахстана в зависимости от дальности и времени суток. Вряд ли применима в других районах, а в связи с изменением климата уже не актуальна и в тех местах, для которых предназначалась
Но всё это относилось больше к «тепличным» учебным стрельбам, когда потери времени на подготовку выстрела не чреваты получением снаряда в ответ. В бою воспользоваться этими советами не всегда возможно, поэтому сочетание оптики, жаркого песка и больших дистанций так или иначе всё равно будет равняться большому количеству промахов.
Дмитриев М. И., Затравин Е. И., Михеев А. С. и др. Влияние приземного слоя атмосферы на точность прицеливания из машин БТТ. – Вопросы оборонной техники. Сер. ХХ, 1982, вып. 105.
Затравин Е. И., Иванов И. К., Лобанова М. В. и др. Влияние рефракции на точность стрельбы из танков. – Вестник бронетанковой техники. 1986, вып. 2.
Автор:Эдуард ПеровИспользованы фотографии:dzen.ru / wikipedia.org




